Trade without the knot in your stomach

Turn chaos into a calm, repeatable system for wallets, portfolios, trades, research, and tasks—so you stop guessing and start compounding.

Built by a trader for traders

1+ solid dashboards

9+ databases wired together

You’re not bad at trading. Your system is.

You don’t need more dashboards.

You need a loop that makes the right behavior the easiest behavior.

Stack of dark cards illustrating crypto investing pain points — Blind exposure, Vibes entry, No reviews, Missed watchlist, One coin nuked, Transfers/fees, and No journal.
Juggling wallets and spreadsheets yet blind to true exposure

Juggling wallets and spreadsheets yet blind to true exposure

Diversified until one coin nukes your month

Diversified until one coin nukes your month

Entries on vibes, exits on fear

Entries on vibes, exits on fear

Watchlist is a graveyard of great ideas seen too late

Watchlist is a graveyard of great ideas seen too late

Transfers and fees are a tax‑season nightmare

Transfers and fees are a tax‑season nightmare

Theses go stale because reviews don’t happen

Theses go stale because reviews don’t happen

No journal → same mistakes keep winning

No journal → same mistakes keep winning

What Crypto Core does

See clearly. Decide calmly. Execute consistently.

See clearly

See clearly

Real exposure by account, chain, sector, risk, and stables

Decide calmly

Decide calmly

Theses with conviction, invalidations, catalysts, and cadences

Execute consistently

Execute consistently

Tasks, watchlist, journal, and PnL loops

What's Inside

Main Dashboard

A single command center with exposure by account and chain, PnL today and MTD, reviews due, this week’s tasks, high‑urgency signals, and recent transfers. Scan, decide, act.

Wallets

See true holdings by account and custody type, stablecoin share per account, and clean groupings by account type and chain.

Assets

Understand market value by asset, sector, chain, and risk bucket. Instantly see your balance between stable and non‑stable holdings.

Portfolio

Spot rebalancing candidates, monitor stablecoin runway, review top positions and concentration, and track performance with overall and per‑asset PnL.

Trading

Log latest trades, open and closed positions, and break them down by strategy and timeframe. Review PnL summaries, chart performance, capture mistakes and lessons, and keep a backlog of trade ideas.

Research

Manage theses by status, sector, and conviction. Keep reviews on cadence and link research notes and references so decisions stay traceable.

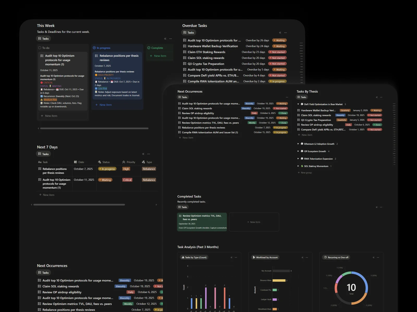
Tasks & Deadlines

Work from one list: this week, next 7 days, and overdue. Tie tasks to theses or positions and watch 3‑month throughput trends.

Watchlist

Prioritize by readiness, catch near‑entry setups, and organize by catalyst so you know what to watch and when to act.

News & Signals

Filter noise to signal with a high‑urgency feed, views by asset and by source, and a tidy review queue for action.

Transfers

Track recent transfers, fees by chain, deposits and withdrawals, and per‑account flows for painless reconciliation.

Build the portfolio you can manage

Solo

For personal use only

$179

One-time payment

Teams / Family

Use with your team or family

$449

One-time payment

Or get:

Notion Complete Bundle

$1,428

$249

The Ultimate Premium Notion Templates Bundle

All the premade Notion dashboard templates you need + Crypto Core to enhance your life and business, in one powerful bundle! ⚡

Here’s What Others Have to Say

We’ve got so many awesome testimonials that you’d need more than a day to go through them all. But hey, here are a handful of random ones from our incredible Notion-loving customers.

Rated 5 out of 5
Exactly what Notion was missing. Every time I open Notion now, it feels like I’m working inside a product I designed myself. Blocks gave me the freedom to build faster and more intuitively. Worth every cent.
Elena Brooks
Elena Brooks
Rated 5 out of 5
Thanks so much for making these awesome templates available!
Carly Canant
Carly Canant
Clinical Training Project Manager at SENECA FAMILY OF AGENCIES
Rated 5 out of 5
I was just going over your Business Hub Notion Template and I'm so impressed with the thought and detail that went into it. It's clear you understand the struggles of entrepreneurs and have created a solution that truly makes a difference.
Matthew Ainembabazi
Matthew Ainembabazi
SaaS Expert
Rated 5 out of 5
Great notion products.
Manu Vikraman
Manu Vikraman
Founder of Swevens
Rated 5 out of 5
I use your ULP template from last 2 yrs (super life) I guess now. I love it. Just a suggestion, can you simplify the repetitive to-do list, it's a bit heavy now. Thanks again ❤️
𝓜𝓲𝓽𝓱𝓾𝓼𝓱𝓪​
𝓜𝓲𝓽𝓱𝓾𝓼𝓱𝓪​
Rated 5 out of 5
I am a huge fan of your work, particularly your notion templates.
amanda
product mɑnɑger
Rated 5 out of 5
Thank you, beautiful template here mate.
kasfitamiya
Rated 5 out of 5
Simple, direct, clear and orderly. This template is a relief!
Miriam
Rated 5 out of 5
This template is exceptional! It eliminates almost all the initial work required to get started on Notion. An easy choice for small-scale businesses or anyone planning projects on Notion. The guidance provided by the creator is noteworthy.
KathyStar
KathyStar

Before You Ask

I’m busy but not clear. Will this just give me more to click?

No. The system is designed to remove decisions, not add them. Each dashboard answers one question. If it doesn’t drive a decision, it’s not in the top view.

I keep making the same mistakes. How does this fix behavior?

You’ll catch the mistake in the Journal, label it in Lessons, and add a better rule. Seeing the same mistake twice next week is painful enough that you’ll stop. That’s the point.

My diversified portfolio still nukes me. Why?

You likely don’t see concentration or stable share in one place. The Wallets and Assets Overviews make risk and stables visible. You rebalance because the system shows you, not because the market scares you.

I research too much and execute too little.

Theses are wired to tasks and watchlist. Research without a next action is archived or scheduled for a review. The system pushes you toward decisions.

I fear missing out on moves while I wait for perfect criteria.

Define “good enough to act” in your thesis criteria. If it’s met, take the trade. If not, you aren’t missing out. You’re staying consistent.

Tax time is chaos. Will this help?

Transfers, fees by chain, and monthly flows are organized. It won’t file taxes. It will keep your records sane.

How do I actually plan my week with this?

3 steps.

  • Check exposure: Wallets and Assets Overviews. Make sure stablecoin share and risk buckets are inside your guardrails.
  • Pick actions: Open Watchlist → filter “Near Entry” and “Catalyst Soon.” Link to a thesis. Create 1–3 tasks.
  • Close loops: Journal any trades. If something stung, add one Lesson.

Do this once a week. Ten minutes mid-week if needed.

How do I write a thesis that doesn’t fall apart?

Use this skeleton:

  • Belief: What you think and why it could be true
  • Catalysts: What might make it true sooner
  • Invalidation: What would prove you wrong
  • Cadence: When you’ll review

Add a conviction score. If invalidation hits, you’re out. No drama.

How do I stop vibe entries?

Tie every potential entry to a thesis before you click buy. In Watchlist, link the setup to its thesis and write entry criteria. If the criteria aren’t met, pass. Passing is a decision.

How do I run a weekly review?

Use four tiles.

  • Rebalancing Candidates
  • Overdue Thesis Reviews
  • PnL Summary (last week)
  • Mistakes & Lessons

Make one decision per tile. You’re done.

How do I journal in under 2 minutes?

Log Trade → Asset, Account, Size, Strategy, Timeframe, Thesis. If loss > X% or rule broken, check “Add Lesson” and write the better rule.

How do I import my current portfolio?

Add Accounts. Add Assets. Create Holdings with quantity and cost basis. If you have a CSV, paste in batches (Accounts, then Assets, then Holdings). You can skip backfilling old trades and start fresh from today.

How do I handle live prices?

You don’t need them. If you want them, use the included guide to connect price feeds. Start simple first.

How do I know what to do today?

Open This Week (Tasks), Near Entry (Watchlist), and Overdue Reviews (Theses). If nothing qualifies, do nothing. Inaction is a position.